本文 Galera 集群部分还在更新中,敬请等待完稿日 :)
拥有一个能稳定运行的 k3s/k8s 集群可能并不太容易(所以这只会是一个系列中的一篇😝)。我将在这个系列中记录我爬坑的过程,既为我之后重建x,也为可能存在的读者作一定的参考。
对于文章中的内容,如果有错误,或是你有更好的方案,欢迎在文末提出。😊
网络
网络可以说是集群维护中最头痛的一件事了,特别是在大陆部署服务器时:国内服务器带宽小且贵,多数 registry、repository、api 不是太慢就是 connection reset、dns 污染。总之,部署在大陆的服务器有一个离不开的一个问题,如何让外网流量正常地进出?
之前我的方案是 使用 openwrt 作为软路由 的方式透明代理所有流量,但因为 clash 分流配置复杂存在内存泄漏需要定时重启、软路由会增加 Tailscale 直连难度等问题,最后现在选用 自建 dns + http/socks proxy via Tailscale 的方式,完美解决了长期的痛点。
DNS
目前采用的方案是在国内服务器集群内多节点部署 AdGuard-Home (一般三个就足够了,而且用着还算稳定可靠),并指向 可信上游 dns (可在大陆外再搭一台只做上游,或仅使用 doh 然后把缓存拉满,运营商的那些统统丢掉),systemd-resolved 会自动 Failover,那在每台机器上都填完整就好了。

镜像拉取/临时终端代理方案
要在 docker 拉取时应用代理,可编辑 /etc/docker/daemon.json 文件来配置:
{
"proxies": {
"no-proxy": "*.local, localhost, 127.0.0.0/8, 10.24.0.0/16, 100.64.0.0/10, 10.42.0.0/16",
"http-proxy": "http://<user>:<password>@<proxy-address>:<http-port>",
"https-proxy": "http://<user>:<password>@<proxy-address>:<http-port>"
}
}
而对于平常终端中使用时,可以添加一个简单的 bash 命令:
use_proxy () {
export HTTP_PROXY=http://<user>:<password>@<proxy-address>:<http-port>
export HTTPS_PROXY=http://<user>:<password>@<proxy-address>:<http-port>
export ALL_PROXY=socks5://<user>:<password>@<proxy-address>:<socks5-port>
}
然后在需要时(例如进行软件包安装,或者调用远程脚本等)键入 use_proxy 并回车即可。
容器流量代理方案
现在得到正确的 ip 已有了可靠的保证,接下来就该部署代理了。
目前采用的方案是在 线路稍好 的国外服务器上部署一个 只 bind Tailnet 地址的 v2ray http/socks5 proxy(如果国外节点多的话可以用 nginx 做负载均衡),然后向需要用到代理的主机、容器什么的添加环境变量就好了。
为 k3s 容器添加环境变量最方便的方式为:单独将代理参数存入一个 configmap 中:
apiVersion: v1
data:
ALL_PROXY: socks5://<user>:<password>@<proxy-address>:<socks5-port>
HTTP_PROXY: http://<user>:<password>@<proxy-address>:<http-port>
HTTPS_PROXY: http://<user>:<password>@<proxy-address>:<http-port>
NO_PROXY: >-
.local, *.local, localhost, 127.0.0.0/8, 100.64.0.0/10, 10.42.0.0/16, 10.43.0.0/16
all_proxy: socks5://<user>:<password>@<proxy-address>:<socks5-port>
http_proxy: http://<user>:<password>@<proxy-address>:<http-port>
https_proxy: http://<user>:<password>@<proxy-address>:<http-port>
no_proxy: >-
.local, *.local, localhost, 127.0.0.0/8, 100.64.0.0/10, 10.42.0.0/16, 10.43.0.0/16
kind: ConfigMap
其中 NO_PROXY/no_proxy 将使下列目标绕过代理:
- .local, *.local: 集群域名
- localhost, 127.0.0.0/8: lo
- 100.64.0.0/10: Tailnet
- 10.42.0.0/16, 10.43.0.0/16: k3s 集群 pod cidr 和 service cidr
然后在创建 deployment 时引用这个 configmap 即可。
注意:
- 配置代理的环境变量共8条,最好一条都不少(不同的程序对大小写有不一样的要求¿)
- 使用代理参数后,所有没在 NO_PROXY/no_proxy 中出现的目标流量将经过代理;因此按照上述的配置后,容器内的服务需要使用完整的集群内域名以保证命中规则,例如 service
prometheus.prometheus应该使用prometheus.prometheus.svc.cluster.local - 大多数情况下可通过进入容器使用 curl -vvv 来判断是否走了代理,如下所示:
grafana-57968c8758-s9b52:/usr/share/grafana$ curl prometheus.prometheus.svc.cluster.local:9090 -vvv
07:55:46.701660 [0-x] == Info: [READ] client_reset, clear readers
07:55:46.701800 [0-x] == Info: Uses proxy env variable no_proxy == '.local, *.local, localhost, 127.0.0.0/8, 10.24.0.0/16, 100.64.0.0/10, 10.42.0.0/16, 10.43.0.0/16'
07:55:46.900827 [0-0] == Info: Host prometheus.prometheus.svc.cluster.local:9090 was resolved.
07:55:46.900978 [0-0] == Info: IPv6: (none)
07:55:46.901066 [0-0] == Info: IPv4: 10.43.110.251
07:55:46.901166 [0-0] == Info: [SETUP] added
07:55:46.901292 [0-0] == Info: Trying 10.43.110.251:9090...
07:55:46.901590 [0-0] == Info: Connected to prometheus.prometheus.svc.cluster.local (10.43.110.251) port 9090
07:55:46.901808 [0-0] == Info: using HTTP/1.x
07:55:46.902026 [0-0] => Send header, 108 bytes (0x6c)
k3s datastore
之前 有强调过 k3s datastore 的重要性,然而当预算不足时只能在两个代价之间找平衡点。我给出的折中方案为 MariaDB Galera 集群;为了让数据库能够稳定高可用,这里将给出一些数据库集群的使用 techniques 供参考。
负载均衡 & Failover
首先,应使用互联延迟低、运行稳定的机器作数据库节点;然后使用 TCP Loadbalancer 来实现 Failover,可以固定频繁读写节点,有效地减少数据库冲突发生可能性的同时保证单个数据库节点宕机时能平滑切换,从而达到数据库高可用的目的。
Nginx 只需要几行 即可方便地配置为 TCP Loadbalancer,但貌似 free 版本(非 plus 版)需要手动编译带 --with-stream 参数来添加 ngx_stream_core_module 模块 以支持四层负载均衡。随后我又经过了一番广泛的搜索,最后 发现了性能更高的 HAProxy。
1:2 分裂 crash recovery
接下来我将参考 官方文档,记录 典型三节点全主数据库集群 遇到一些常见情形时的 crash recovery 流程。
集群分裂大致是由网络掉线或电源中断造成:前者相较于后者,其掉线后可能还在继续写事务,即可能产生冲突。因此集群分裂后恢复时最主要的步骤是 确认拥有最新状态的节点,使用其作为 集群恢复的 bootstrap 节点 以便于其它节点能通过 Incremental State Transfer 来 以增量形式 同步状态。
最新状态序列号(recovery position state sequence)可通过 sudo -u mysql mysqld --wsrep-recover 命令来得到。
例如,通过在节点一执行上述命令,得到其 recovery position 为 3864673:
~ sudo -u mysql mysqld --wsrep-recover
2025-01-04 5:03:47 0 [Note] Starting MariaDB 10.11.8-MariaDB-0ubuntu0.24.04.1 source revision 3a069644682e336e445039e48baae9693f9a08ee as process 1272794
2025-01-04 5:03:47 0 [Note] InnoDB: Compressed tables use zlib 1.3
2025-01-04 5:03:47 0 [Note] InnoDB: Number of transaction pools: 1
2025-01-04 5:03:47 0 [Note] InnoDB: Using crc32 + pclmulqdq instructions
2025-01-04 5:03:47 0 [Note] InnoDB: Using liburing
2025-01-04 5:03:47 0 [Note] InnoDB: Initializing buffer pool, total size = 128.000MiB, chunk size = 2.000MiB
2025-01-04 5:03:47 0 [Note] InnoDB: Completed initialization of buffer pool
2025-01-04 5:03:47 0 [Note] InnoDB: File system buffers for log disabled (block size=512 bytes)
2025-01-04 5:03:47 0 [Note] InnoDB: End of log at LSN=8179900673
2025-01-04 5:03:47 0 [Note] InnoDB: 128 rollback segments are active.
2025-01-04 5:03:47 0 [Note] InnoDB: Setting file './ibtmp1' size to 12.000MiB. Physically writing the file full; Please wait ...
2025-01-04 5:03:47 0 [Note] InnoDB: File './ibtmp1' size is now 12.000MiB.
2025-01-04 5:03:47 0 [Note] InnoDB: log sequence number 8179900673; transaction id 7569239
2025-01-04 5:03:47 0 [Warning] InnoDB: Skipping buffer pool dump/restore during wsrep recovery.
2025-01-04 5:03:47 0 [Note] Plugin 'FEEDBACK' is disabled.
2025-01-04 5:03:47 0 [Warning] You need to use --log-bin to make --expire-logs-days or --binlog-expire-logs-seconds work.
2025-01-04 5:03:47 0 [Note] Server socket created on IP: '100.120.32.65'.
2025-01-04 5:03:47 0 [Note] WSREP: Recovered position: 93114f49-c453-11ef-b5ed-5b52f2d6eaa1:3864673
节点二与节点一相同,而节点三为 3694624:
~ sudo -u mysql mysqld --wsrep-recover
2025-01-04 13:04:45 0 [Note] Starting MariaDB 10.11.8-MariaDB-0ubuntu0.24.04.1 source revision 3a069644682e336e445039e48baae9693f9a08ee as process 249409
2025-01-04 13:04:45 0 [Note] InnoDB: Compressed tables use zlib 1.3
2025-01-04 13:04:45 0 [Note] InnoDB: Number of transaction pools: 1
2025-01-04 13:04:45 0 [Note] InnoDB: Using crc32 + pclmulqdq instructions
2025-01-04 13:04:45 0 [Note] InnoDB: Using liburing
2025-01-04 13:04:45 0 [Note] InnoDB: Initializing buffer pool, total size = 128.000MiB, chunk size = 2.000MiB
2025-01-04 13:04:45 0 [Note] InnoDB: Completed initialization of buffer pool
2025-01-04 13:04:45 0 [Note] InnoDB: File system buffers for log disabled (block size=512 bytes)
2025-01-04 13:04:45 0 [Note] InnoDB: End of log at LSN=7281719277
2025-01-04 13:04:45 0 [Note] InnoDB: 128 rollback segments are active.
2025-01-04 13:04:45 0 [Note] InnoDB: Setting file './ibtmp1' size to 12.000MiB. Physically writing the file full; Please wait ...
2025-01-04 13:04:45 0 [Note] InnoDB: File './ibtmp1' size is now 12.000MiB.
2025-01-04 13:04:45 0 [Note] InnoDB: log sequence number 7281719277; transaction id 6622581
2025-01-04 13:04:45 0 [Warning] InnoDB: Skipping buffer pool dump/restore during wsrep recovery.
2025-01-04 13:04:45 0 [Note] Plugin 'FEEDBACK' is disabled.
2025-01-04 13:04:45 0 [Warning] You need to use --log-bin to make --expire-logs-days or --binlog-expire-logs-seconds work.
2025-01-04 13:04:45 0 [Note] Server socket created on IP: '100.120.3.9'.
2025-01-04 13:04:45 0 [Note] WSREP: Recovered position: 93114f49-c453-11ef-b5ed-5b52f2d6eaa1:3694624
由于状态序列号 3694624 < 3864673,即节点三的状态没跟得上节点一与二(因为上述事例是因为节点三断电导致)。此时即可编辑 bootstrap 节点(即节点一或二)上的 /var/lib/mysql/grastate.dat 文件,将原本为 0 的 safe_to_bootstrap 改为 1,然后执行 galera_new_cluster 来重置集群。
注意:节点一和二脱离节点三,需要在重置集群前先 sudo mysql 后执行 SET GLOBAL wsrep_provider_options='pc.bootstrap=true'; 来 手动使能 primary component。
Monitoring
最后,为了能保证集群的稳定,在宕机之前做好监控与预警是有必要的。
以前使用过 ELK stack,虽然用起来非常舒服,但由于 elasticsearch 是做全文索引,再加上它还是用 memory hogger 写的,集群 内外存的资源开销 都过于庞大。因此最后换成了最早尝试使用的 prometheus stack。
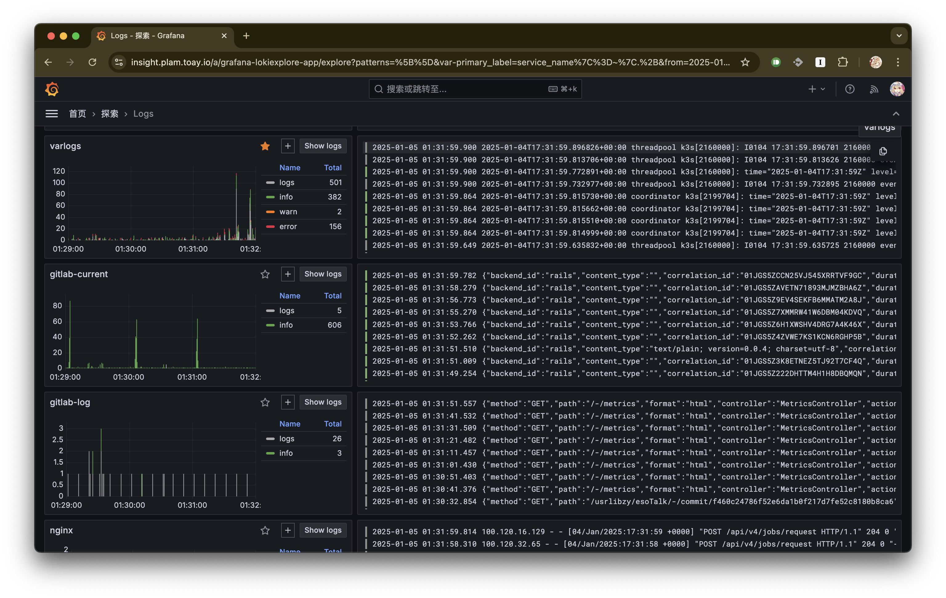
先给几张实际截图看看。
Grafana logs:

Grafana node metrics:

prometheus stack 的主要组成为:
- Grafana: 可视化 Web 应用
- Prometheus: 从 *_exporter 采集指标数据
- Loki: 日志数据采集
- *_exporter: 指标数据收集与统一 expose
- promtail: 收集与提交日志数据至 Loki
这个 stack 中只有 Grafana、Prometheus 和 Loki 集中部署,后两者部署在所有需要收集数据的机器上,类似于 elastic-agent;总体来说非常好安装啦。
对于 node_exporter 和 promtail 这两个 agent 来说,有个部署的小技巧:若要在集群内中的所有节点上均部署,可以在编写 deployment 时指定 pod 副本数为 节点数、pod 调度中指定 反亲和性拓扑键为 kubernetes.io/hostname,然后在每个节点下初始化完各自的配置文件,最后 kubectl apply -f,k3s 便会自动在每个节点上都部署一个 pod。下面是 deployment.yaml 中的一个示例片段:
spec:
replicas: 2
strategy:
type: Recreate
template:
spec:
affinity:
podAntiAffinity:
requiredDuringSchedulingIgnoredDuringExecution:
- labelSelector: {}
topologyKey: kubernetes.io/hostname
值得注意的一点是,对于 promtail 来说,它是主动推送日志数据至 loki,因此不需要额外的配置。而对于 node_exporter,它需要使用 host network 而不是 service 来暴露服务,否则从不同节点端口采集到的都是相同的、来自任意 pod 的数据。